SYSTEM Management

Sycros System Suite

Sycros System Suite는 On-Premise, Cloud 환경의
Resource, Database, Application, Log, Service 등 통합하여 관리 및 운영합니다.

With The Future of IT in the New Normal Era.

Sycros Architecture
전체보기 Sycros System Suite로 돌아가기
Sycros
System Suite

IT 인프라 자산 관리

Server
Database
Cloud
IMS

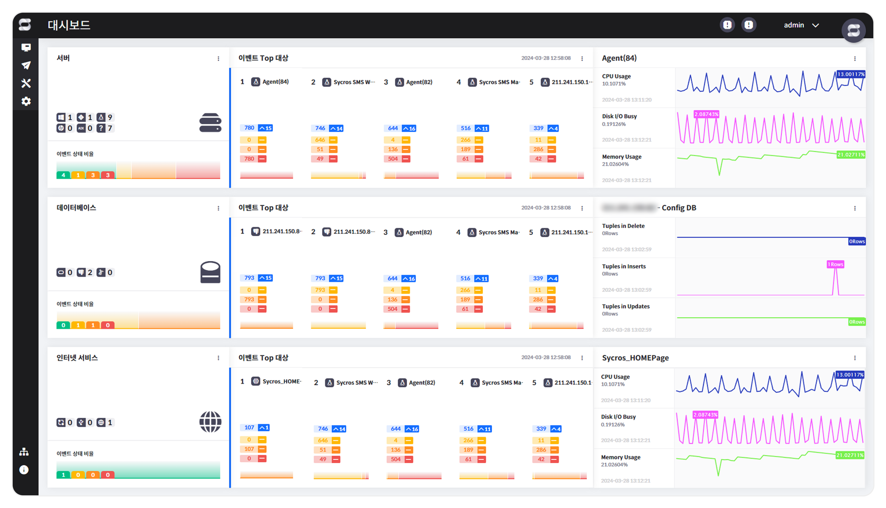
Main Screen

성능뷰

성능뷰
이벤트 모니터링
Function
서버의 다양한
성능 지표 모니터링
아이콘 이미지 Kernel 기반의 성능 데이터 수집
아이콘 이미지 시스템 자산 정보 수집
아이콘 이미지 고객 Needs에 필요한 다양한 감시 파라미터 추가
(사용자 정의 파라미터)
아이콘 이미지 패턴 기반의 로그 모니터링
아이콘 이미지 프로세스 별 CPU, Memory, disk read 등 상세 모니터링
아이콘 이미지 UI를 통한 서버별 명령어 실행 및 파일 배포 기능

Main Screen

데이터베이스 뷰

데이터베이스 뷰
대시보드
Function
데이터베이스의
무장애, 무결성 유지
아이콘 이미지 SQL 기반의 모니터링 (Agentless)
아이콘 이미지 데이터베이스의 정보 및 운영 상태 모니터링
아이콘 이미지 Lock, Long Query등 실시간으로 문제가 발생 할 소지가 있는 SQL/Session/Application 정보를 제공
아이콘 이미지 통계를 기반으로 서비스 운영에 관련된 이상 탐지
(rollback, commit, insert count 등)
아이콘 이미지 다양한 이기종 데이터베이스로의 모니터링 확장 가능

Main Screen

서버 뷰

서버 뷰
모니터링 컨테이너
Function
가상화 환경에
최적화된 통합
모니터링
아이콘 이미지 API 방식의 모니터링 (Agentless)
아이콘 이미지 가상 서버/가상 머신에 대한 자산 정보 수집 및 운영 상태 모니터링
아이콘 이미지 Cloud Vendor사에서 제공하는 Metric 기반의 성능 데이터 수집
아이콘 이미지 다양한 Cloud Vendor사로의 모니터링 확장 용이

Main Screen

인터넷 서비스 뷰

인터넷 서비스 뷰
이벤트 모니터링
Function
통합 모니터링
아이콘 이미지 기 구축된 System Suite Manager를 이용한 모니터링
아이콘 이미지 서비스 그룹 단위의 통계 데이터를 기반으로한 이벤트 정의
아이콘 이미지 특정 기간 내에 발생한 평균 응답 시간에 따른 서비스 품질
추이 모니터링
Sycros Product

다른 제품
알아보기